2.5 低压交流电动机的控制回路
2.5.1 电动机的控制回路应装设隔离电器和短路保护电器,但由电动机主回路供电且符合下列条件之一时,可不另装设:
1 主回路短路保护器件能有效保护控制回路的线路时。
2 控制器回路接线简单、线路很短且有可靠的机械防护时。
3 控制回路断电会造成严重后果时。
2.5.2 控制回路的电源及接线方式应安全可靠、简单适用,并应符合下列规定:
1 当TN或TT系统中的控制回路发生接地故障时,控制回路的接线方式应能防止电动机意外起动或不能停车。
2 对可靠性要求高的复杂控制回路可采用不间断电源供电,亦可采用直流电源供电。直流电源供电的控制回路宜采用不接地系统,并应装设绝缘监视装置。
3 额定电压不超过交流50V或直流120V的控制回路的接线和布线应能防止引入较高的电压和电位。
2.5.3 电动机的控制按钮或控制开关宜装设在电动机附近便于操作和观察的地点。当需在不能观察电动机或机械的地点进行控制时,应在控制点装设指示电动机工作状态的灯光信号或仪表。
2.5.4 自动控制或连锁控制的电动机应有手动控制和解除自动控制或连锁控制的措施;远方控制的电动机应有就地控制和解除远方控制的措施;当突然起动可能危及周围人员安全时,应在机械旁装设起动预告信号和应急断电控制开关或自锁式停止按钮。
2.5.5 当反转会引起危险时,反接制动的电动机应采取防止制动终了时反转的措施。
2.5.6 电动机旋转方向的错误将危及人员和设备安全时,应采取防止电动机倒相造成旋转方向错误的措施。
条文说明
2.5.1 控制回路上装设隔离电器和短路保护电器是必要的,通常亦这样做了。有的控制回路很简单,如仅有磁力起动器和控制按钮,可灵活处理。有的设备(如消防泵)的控制回路断电可能造成严重后果,是否另装短路保护,各有利弊,应根据具体情况(如有无备用泵,各泵控制回路是否独立,保护器件的可靠性等)决定取舍。
这里所说的“隔离电器和短路保护电器”,既可以是两种电器,亦可以是具有隔离作用和短路保护作用的一种电器,如隔离开关熔断器和具有隔离功能的断路器,一种电器具有隔离和短路保护两种作用。
2.5.2 控制回路的可靠性问题易被忽视,应列入规范以引起设计员的重视。仍以消防泵为例,常见如下弊病:控制电源的可靠性低于主回路电源,多台工作泵和备用泵共用一路控制电源,各泵控制回路不能分割,一旦故障将同时停泵;延伸很长的消火栓控制按钮线路直接连到接触器线圈,任一处故障将使手动就地控制亦不可能,等等。显然,这类问题可能导致严重后果。例如,某指挥所计算机用的三台中频机组共用一路220V控制线,曾因系统电压短时降低而全部停机,备用机组未能发挥作用。在保证控制回路可靠性方面,发电厂和变电所二次回路中有很多行之有效的做法,值得借鉴。
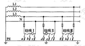
TN或TT系统中的控制回路发生接地故障时,保护或控制接点可被大地短接,使控制失灵或线圈通电,造成电动机不能停车或意外起动。当控制回路接线复杂,线路很长,特别是在恶劣环境中装有较多的行程开关和连锁接点时,这个问题更加突出。
采用正确的结线方式,能够避免上述问题。如图1所示,结线Ⅰ是正确的:当a、b、c任何一点接地时,控制接点均不被短接,甚至a和b两点同时接地时亦将因熔断器熔断而停车。结线Ⅱ是错误的:当e点接地时,控制接点被短接,运行中的电动机将不能停车,不工作的电动机将意外起动,这种接法不应采用。结线Ⅲ是有问题的:当h点接地时,仅L3上的熔断器熔断,线圈接于相电压下,通电的接触器不能可靠释放,不通电的则不排除吸合的可能,从而有可能造成电动机不能停车或意外起动,这种做法只能用于极简单的控制回路(如磁力起动器中)。

图1 控制回路结线示例图
此外,当图1中a、b、d、g、h或i点接地时,相应的熔断器熔断,电动机将被迫(a、b、d点)或可能(g、h、i点)停止工作。
为提高控制回路的可靠性,可在控制回路中装设隔离变压器。二次侧采用不接地系统,不仅可避免电动机意外起动或不能停车,而且任何一点接地时电动机能继续坚持工作。
直流控制电源如为中性点或一极接地系统,当控制回路发生接地故障时的情况可按以上分析类推。因此,最好采用不接地系统,并应装设绝缘监视装置,但为了节能和减少接触器噪声而采用整流电源时,可不受此限制。
2.5.3 本条是保证设备操作运行安全的基本要求。设计中尚应根据具体情况,采取各种必要的措施。此外,电动机尚应根据现行国家标准装设必要的测量仪表,本规范不予重复。
2.5.4 本条是在设备检修或运行中保证人身安全的基本规定,必须引起重视。据了解,在检修电动机设备或机械时,远方误起动而致维修人员伤亡的事故时有发生。
2.5.5、2.5.6 这两条是参照IEC标准IEC 60364—4《建筑物电气装置》第465.3.2条、第465.3.3条的要求而增加的,是保证人身和设备安全的最基本规定。这两条为强制性条文,必须严格执行。
- 上一节:2.4 低压交流电动机的主回路
- 下一节:2.6 3kV~10kV电动机